ChatGPT 渗透力分析:搜索热度、需求图谱与人群特征
2023 年 ChatGPT 横空出世,仅仅半年多时间,ChatGPT 已经能很好理解和生成文本,能理解并生成精美的图像,能解读并编写代码,可以说为为各行各业带来了无限可能。从开始只在科技圈火热,到现在身边越来越多人开始对 ChatGPT 产生兴趣,我们离 AI 时代似乎不远了。
不过也有人对 ChatGPT 的火热持怀疑观点,认为 ChatGPT 只是一时的热点,不会对我们的生活产生太大的影响。那么 ChatGPT 到底有多火?它的渗透力有多大?本文将从搜索热度、应用场景、用户特征这三个方面来探讨 ChatGPT 的渗透力。
搜索热度
很多人觉得,ChatGPT 刚出来时热度很高,大家都在讨论 AI 替代人类,讨论通用人工智能。但是随着时间的推移,发现也没有想象中那么智能,所以它的关注度也在逐渐降低。为了验证这个观点,可以通过 Google Trends 来查看 ChatGPT 的搜索热度。
全球热度
Google 的搜索热度用来衡量关键词搜索的次数,是一个相对数字,在 0 到 100 之间。在选定的区域和时间范围内,搜索热度最高的时刻被赋予100分,这个100分代表了该关键词在此区域和时间段内的最高搜索量。如果在相同的区域和时间段内,某个时刻的搜索量是最高点的一半,那么该时刻的搜索热度就是 50 分。如果某个关键词的搜索量太低,以至于 Google Trends 无法获取足够的数据,那么该关键词的搜索热度就是 0 分。
Google 全球范围内 ChatGPT 的搜索热度居高不下
全球范围来看,ChatGPT 搜索指数居高不下,搜索次数在 23 年 3 月到 5 月最高,中间回落了一点,8 月开始又逐渐攀升,目前仍处于高位。
对于中国地区来说,2 月份到达巅峰,之后3、4 月后开始下降,到现在基本稳定在之前 1/5 左右的搜索量。这里还有一个指标,按区域显示的搜索热度,中国区域是 100,也就是说在中国地区,ChatGPT 在所有 Google 搜索关键词中出现次数最多。其实这里区域还可以更细分下去,比如到各个省份,城市,青海省的区域搜索热度最高。
国内热度
Google 的数据其实不太能准确反应国内情况,毕竟由于特殊环境原因,不是每个人都能用 Google 搜索,为了更真实反应国内情况,可以通过百度指数或者字节的指数来查看。
这两家的指数来看,从搜索总量来说,ChatGPT 的搜索量在 3 月份达到巅峰,之后逐渐下降,和 Google 的基本一致。
具体到省份来看,从百度的搜索次数绝对值来说,搜索次数最多的是广东省,其次是北京、江苏、浙江、上海。除了网页搜索,字节还有抖音和头条的搜索数据,拿抖音来说,除了给出搜索次数前五的省份:广东,江苏,浙江,河南,山东,还有个城市级别划分,也比较有意思,如下图:
可以看到一线城市虽然搜索次数占比不是最高,但是目标群体指数 (TGI) 最高。这可能是因为总人数和新一线,二、三线城市比并不高,所以总搜索次数不高,但是群体对 ChatGPT 的关注度比较高。
需求图谱
前面从 ChatGPT 单个关键词的搜索次数和占比以及区域分布来看搜索热度,但是具体到每次搜索,可能基于不同的需求。比如想知道:
- ChatGPT 怎么注册?
- ChatGPT 聊天能力怎么样?
- ChatGPT 为什么可以生成图片?
- ChatGPT 的语音聊天体验如何?
这些问题都是基于不同的需求,也反应了大家对 ChatGPT 具体能力的关注。为了更好的分析对 ChatGPT 的关注点,一般会通过关联查询来分析,Google trends 有相关查询,抖音有关联分析,百度有需求图谱,基本上都是为了分析基于什么样的需求。
Google 相关查询
先来看看全球范围内的搜索需求分析,这里 Google Trends 给出的数据比较简单,只有相关主题和相关查询。相关主题是说搜索 ChatGPT 的的用户还搜索了这些主题。相关查询是类似的,是说搜索 ChatGPT 的用户还搜索了这些关键词。这两个数据都有两个指标排序方式,Google 只给出了排名靠前的内容。
- 热门。最热门的主题,得分按相对比例计算:最常搜索的主题得 100 分,搜索频率是前者一半的主题得 50 分,以此类推。
- 搜索量上升。自上一时间段以来,搜索频率增幅最大的相关主题。标记为“飙升”的主题可能是新主题,之前几乎没有任何搜索次数,因此无法评估其搜索频率的增幅。
这里看看最近 30 天内,全球范围内的相关主题和相关查询,按照搜索量上升指标,结果如下图:
可以看到 DALL-E 主题比较火,还有相关查询里的 ChatGPT vision,不过这里搜索量上升排名第一的 parafrase 有点奇怪,看了下只有印尼搜索比较多,和 ChatGPT 并没什么关联。按照热门来看,相关主题就是人工智能,OpenAI等主题,相关查询词也基本正常了,都是ChatGPT login,ai ChatGPT 这些。
抖音关联分析
抖音的关联分析,目前可以支持选定一周的时间,然后分析搜索关联词和内容关联词,有点类似 Google 的相关查询和相关主题。下图是 2023.10.16 到 2023.10.22 期间的搜索关联词分析:
可以看到 ChatGPT 在抖音上的相关搜索,围绕 ChatGPT 搜索关键词的是一系列与其相关的关键词。这些关键词由圆点表示,与 ChatGPT 的关系通过它们到中心的距离来表示,距离越近表示关系越紧密。圆圈越大表示搜索指数越高,搜索的人数也越多。红色圆点表示搜索指数上升,蓝色圆点表示搜索指数下降。还可以把鼠标停在某个相关的关键词上,查看具体搜索内容。
这里比较靠前的相关查询有”怎么下载”,”安卓手机”,”电脑版”,”写论文”,”女生版”,”对话”,”付费”,”聊天机器人”等。还有一些比较奇怪的,比如上图的”恐怖”,开始我还不太明白为啥会和 ChatGPT 关联在一起。鼠标悬停后发现,原来是在搜索ChatGPT 恐怖对话,着实是出乎我的意料。这些基本能反应抖音用户在搜索 ChatGPT 时的主要需求。
这里除了搜素关联词,还有搜索关联内容,基本上都是人工智能,AI 这些,这里就不展示了。
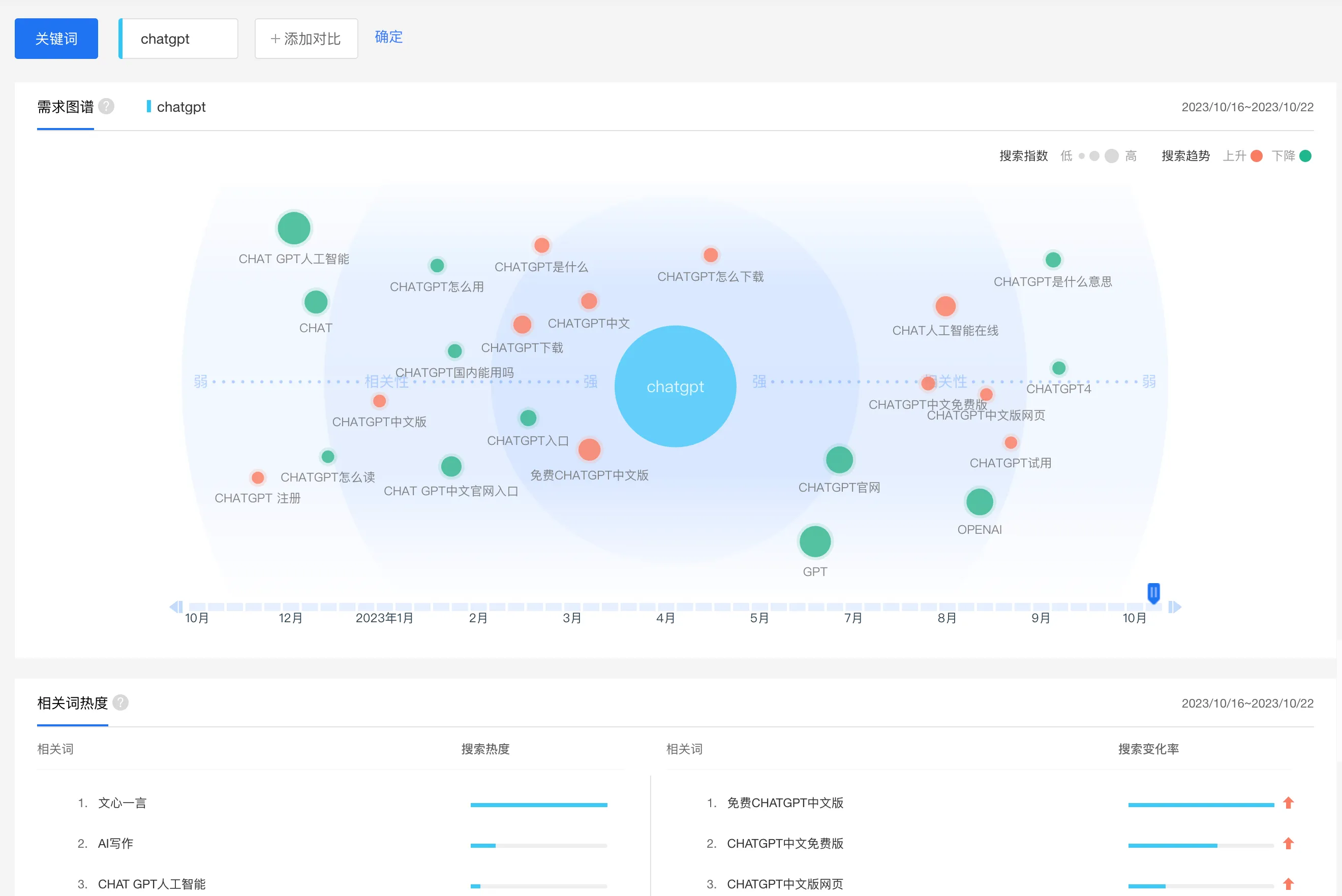
百度需求图谱
抖音的搜索关联分析主要集中在抖音 APP 的搜索,可能很多人是看到相关视频后进行搜索,所以关键词会有对话,女生版,写论文这些。对于网页搜索来说,结果可能就不同了,这里参考百度指数里面的需求图谱,其中最近一周的数据如下图:
还可以根据下面的时间进度条来选择时间范围,目前百度支持以周为时间跨度来查看。从上图可以看到,这里网页搜索的关联词和 Google 以及抖音的并不一致。在百度上,搜索内容主要集中在下面一些内容上。
- 免费 ChatGPT 中文版
- ChatGPT 中文版网页
- AI 写作
- ChatGPT 试用
尝试选择了其他的时间段,包括 3 月份 ChatGPT 刚出来那段时间,以及 6、7 月的相对冷淡期,百度搜索需求图谱中比较靠前的搜索内容,基本都围绕 怎么使用 ChatGPT 等内容。都怪 OpenAI,设置这么多限制条件,不给咱们用 ChatGPT。
人群特征
前面已经看了下整体搜索热度,以及需求图谱,接下来一起看看到底是哪些用户群体会比较关注 ChatGPT。这里主要从年龄、性别、兴趣爱好这几个方面来分析。Google 没有公布搜索用户的人群特征数据,所以没法在 Google 上看到关键词的人群特征分布。对于国内来说,抖音和百度都有这些数据,可以通过抖音的人群画像和百度指数的人群特征来分析。
抖音人群画像
抖音的人群画像如下图,从 TGI 指数(目标群体指数) 来看,18 岁到 23 岁人群最高,然后岁数越大,这里指数越低,看来年轻人对 ChatGPT 比较感兴趣。从搜索占比来看,31 到 40 岁之间占比最大,18 到 30 岁之间的占比差不多。51 以上的占比比较少了,看来在老年群体中,ChatGPT 的关注度不高。从性别来看,男女差异比较大,男性无论是搜索占比,还是 TGI 指数,都明显高于女性,这样看来,ChatGPT 对男性的吸引力更大。
抖音还提供了 ChatGPT 相关的人群兴趣分布,从搜索占比来看,前五分别是:时尚,美食,旅行,文化,运动,同时这部分人的 TGI 指数也比较高。可能是人群的兴趣分布里,本来这几个标签的人群基数就比较大,也比较能接受一些新鲜事物,所以对 ChatGPT 的关注度比较高。
值得关注的是,TGI 指数最高的其实是科技分类,但是他们的搜索占比并不高,可能是这部分人群本来数量就不多,另外他们也都比较熟悉 ChatGPT,已经用的很得心应手了,所以不会再去搜索 ChatGPT 这个关键词。
百度人群画像
百度也提供了搜索的人群画像,从下面的结果来看,年龄,性别分布和抖音的基本一致。不过百度这里除了搜索占比,TGI 指数外,还提供了全网分布,可以看到各类人群的人数分布,可以作为分析的参考。比如我们看到男女全网分布基本是一样的,但是到 ChatGPT 的搜索占比和 TGI 来看,男性明显高于女性。
百度提供的兴趣分类和抖音有点区别,Top10 的兴趣表现分别是影视音乐,教育培训等,TGI 最高的分别是软件应用,家电数码,游戏等。
拥抱 AI
总的来说,ChatGPT 的搜索热度从年初开始激增,达到高峰后有所回落,但仍保持在一个较高的水平,没有出现断崖式的下跌。无论是全球范围还是国内,ChatGPT 都在逐渐渗透到各类人群中,越来越多人对它感兴趣。这从侧面证明了 ChatGPT 作为新一代人工智能成果,其应用前景广阔,绝对值得我们去尝试。
用 ChatGPT 可以做到哪些事情,可以参考我之前的系列文章,比如:
如何更好地使用提示词来向 ChatGPT 提问,可以参考我之前根据 OpenAI 官方最佳实践提供的中文指南,一共 6 篇文章:
- 写清晰的说明:GPT 没有读心术,因此如果你想要一个简短的输出,可以直接告诉它在100字左右。如果你想要一个小朋友能听懂的解释,可以直接告诉它讲给10岁的小朋友听,尽量浅显易懂些。详细讨论见文章ChatGPT Prompt 最佳指南一:写清晰的说明。
- 提供参考文本:GPT 比最能侃的人还能侃,回答可能会胡编乱造,可能会南辕北辙。就像一些练习册可以帮助学生在考试中做得更好一样,你可以向GPT提供参考文本,帮助它回答的更精准可靠。详细讨论见文章ChatGPT Prompt 最佳指南二:提供参考文本。
- 将复杂任务分解为更简单的子任务:太复杂的任务,目前的 GPT4 处理起来还有点费劲儿,出错率比较高。因此需要你把任务拆分到 GPT4 可以处理的粒度,自己再组装每一步的结果,详细讨论见文章ChatGPT Prompt 最佳指南三:复杂任务拆分。
- 给GPT时间“思考”:如果被问到 17 乘以 28,人们不会立即知道答案,但可以花时间算出来。同样你需要 GPT 用推理链来一步步思考,而不是立马给出一个错误的答案,详细讨论见文章 ChatGPT Prompt 最佳指南四:给模型思考时间;
- 使用外部工具:人之所以成为万物主宰,很大原因就是会用工具。同样,你可以通过将其他工具的输出提供给 GPT4,来补偿 GPT4 的弱点。例如,代码执行引擎可以帮助 GPT4 做数学和运行代码,详细讨论见文章 ChatGPT Prompt 最佳指南五:借助外部工具;
- 系统地测试变化:如果你能够系统地评估 GPT4 的能力,那么就能逐渐优化提高它的能力了。某些情况下,对 prompt 的修改可能会在某些个别的例子上提高表现,但在更具代表性的例子上导致整体表现下降。因此,为了确保 prompt 的改变效果是正面的,需要定义一个全面的测试套件。OpenAI开源了 evals 评测工具,具体见文章 ChatGPT Prompt 最佳指南六:系统基准评测;
最后,也要提醒下,ChatGPT 还不是通用人工智能,有时候也会犯傻,会有幻觉,会胡编乱造,所以要去验证 ChatGPT 的答案。可以看真实例子告诉你 ChatGPT 是多会胡编乱造!这篇文章,来了解下 ChatGPT 的出丑时刻。











